Webinaire : IATUTEUR : IA de professionnalisation des tuteurs à distance
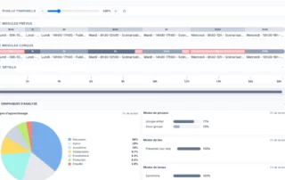
IATUTEUR est un assistant lA conçu pour aider les tuteurs à mieux accompagner leurs apprenants tout en se professionnalisant. A la manière de la maïeutique socratique, il ne livre pas [...]

